# 그라파나에 클라우드 와치를 연동하여 데이터 지표를 확인하는 방법에 대해서 알아보자.
- AWS 로그인 후 EC2 인스턴스에서 마우스 우 클릭 후 보안 탭으로 이동한다.
보안 탭에서 IAM 역할 수정을 클릭하여 IAM 정책을 등록하자.
- 중요한것은 클라우드 와치 지표를 그라파나에서 확인하고자 하는 모든 인스턴스는 보안 탭에서
IAM 역할 수정을 해줘야 한다. 위에서부터 3개의 인스턴스에 IAM 역할 수정을 한 후 저장을 하자.

- 그라파나에 접속 후 데이터소스 생성을 클릭하여 지표로 사용할 데이터를 생성 합니다.

- add data soucre를 클릭하여 데이터 소스를 생성할 서비스를 선택합니다.
검색에 cloudwacth를 검색하여 클라우드 지표 데이터를 가져옵니다.

- 지표 이름을 입력하고, Provider에는 Access & secret key를 입력해 줍니다.
(Access & secret key 는 IAM 설정에서 받을수 있습니다.)

- Save & test 를 선택하면 아래와 같이 데이터 소스가 활성화 되었다고 표시가 됩니다.

- 지표 생성을 위해 대시보드탭에서 매니저를 클릭합니다.

- New Dashboard 를 클릭하여 새로운 대시보드를 생성합니다.

- Add and empty panel 을 선택하여 새로운 패널을 생성 합니다.

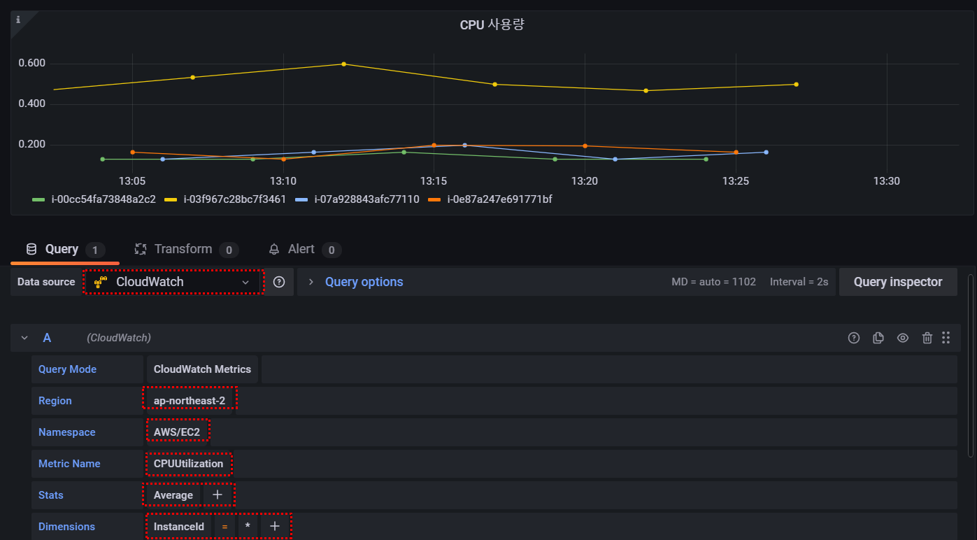
- 앞에서 생성한 데이터 소스를 선택해주고, 리전, 네임스페이스, CloudWatch에서 지표를 가져올 대상, 스탯, 디멘션 등을 선택 한다.

- 그래프 스타일에서 라인, 바, 포인트중에 선택을 해줘야 그래프에 표시된다.

- 최종적으로 지표를 생성한 화면

- 4개의 인스턴스에 대해 CPU 사용률을 체크하고, 정보를 지표로 제공

출처 :
'[AWS] > MEGA-SAM-FM' 카테고리의 다른 글
| [AWS - 활용] Linux에서 DISK I/O 사용량 확인 (0) | 2021.11.22 |
|---|---|
| Grafana 설치 및 Grafana를 활용한 EC2 모니터링 (0) | 2021.11.14 |
| Mbps를 MB/s로 변환하는 방법 #인터넷속도 100M (0) | 2021.11.14 |
| 킬로바이트, 메가바이트, 기가바이트, 테라바이트가 뭐지? (0) | 2021.11.12 |
| 파이썬 gettext 이용하여 다국어 번역기 만들기 (0) | 2021.10.31 |
댓글