반응형













## 그라파나 구축 데모

- Workspace 생성





- Grafana Workspace URL 생성

- 사전 SSO 사용자 추가 권장 (나중에 해도 됨)

- [미사용 - 수동 생성시] URL 접속 --> Configuration --> Data Sources --> Add data source --> cloudwatch 선택



- [미사용] 수백개의 계정시 일일이 넣어줘야 함

- [사용] AWS Data Sources --> Data sources --> Cloudwatch --> 해당계정 선택



- 세부정보 자동 등록됨

- 사용지표 자동 등록 (EC2, EBS, Lambda, CloudWatch Logs, RDS)








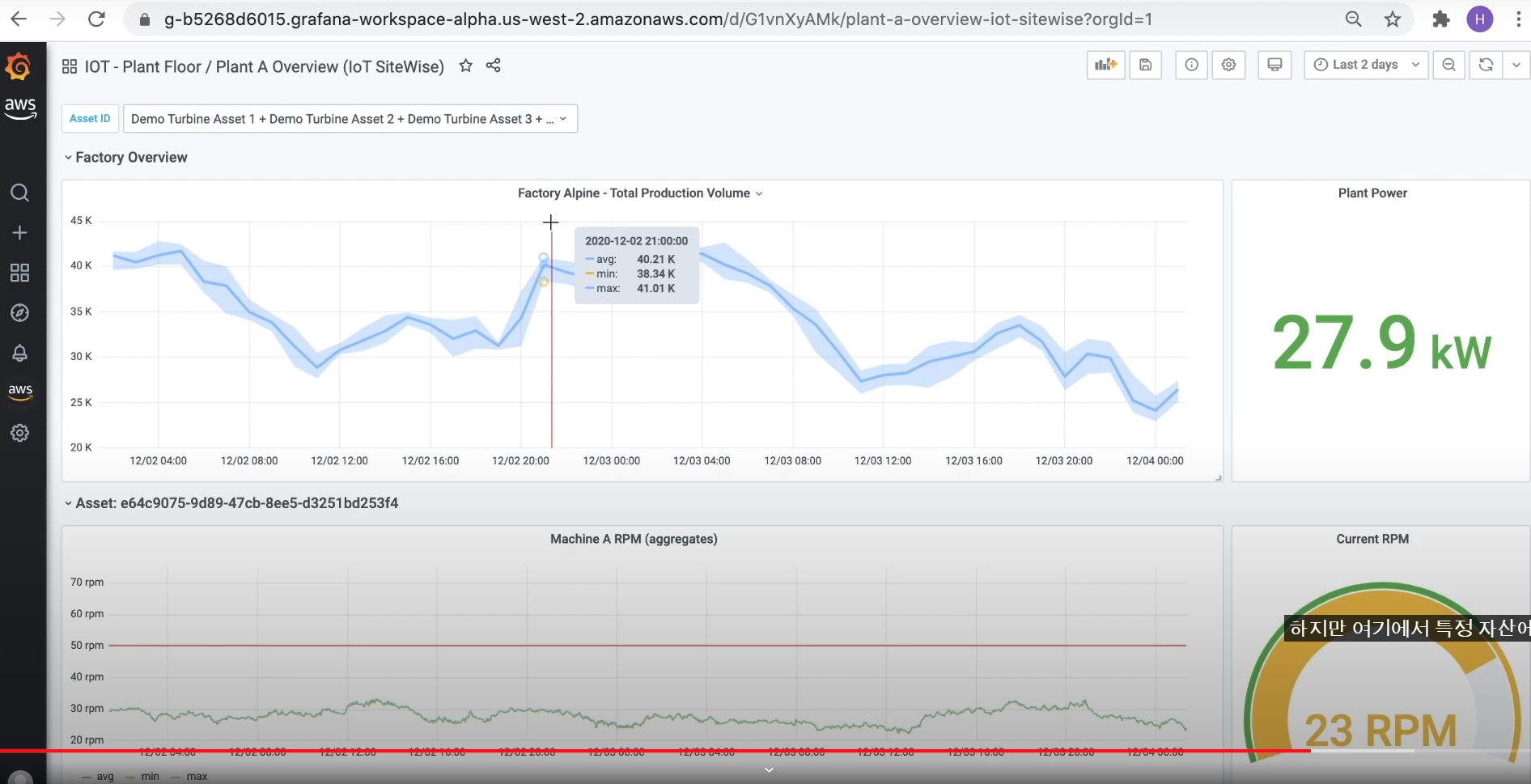
- IOT 모니터링

- 사용자 추가




## 데모 2


https://www.youtube.com/watch?v=nfdugGbvyuQ
반응형
'[AWS] > ROG' 카테고리의 다른 글
| [AWS] Cloudwatch Alarm Setup Tutorial | Step by Step (0) | 2022.03.13 |
|---|---|
| [AWS] SNS, CloudWatch를 이용해 ELB 요청수 100 이상시 SMS로 문자 받기 (0) | 2022.03.13 |
| [AWS] [활용] RDS SQL Server 생성 – 읽기 전용 복제본 생성편 (0) | 2022.03.10 |
| [AWS] CentOS 7 부팅시 자동시작 스크립트 적용 (0) | 2022.03.08 |
| [AWS] Tomcat 서비스 등록, 삭제, 목록 확인 (0) | 2022.03.08 |
댓글