반응형

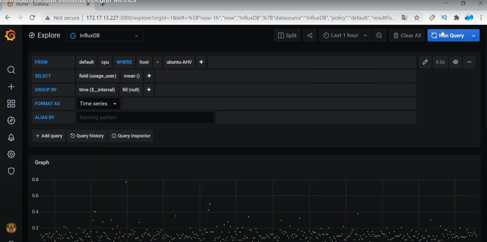
## cpu / host / usage_user / mean --> Run Query 클릭

## 그라파나 홈페이지 이동
- BrightPattern - System 클릭 -> Copy ID to Clipboard 선택




## 표준 메트릭 가져오기 (중요)
## 다시 그라파나로 이동
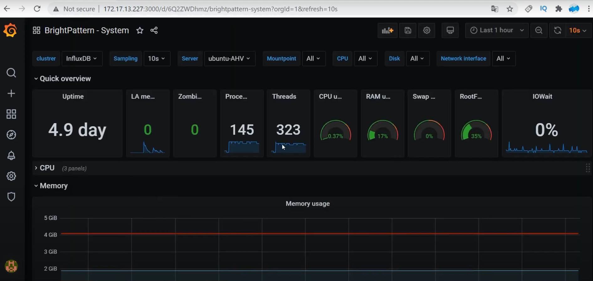
- Manage 클릭 --> Import 클릭 --> 11116 입력 --> InfluxDB 입력 -> Import 클릭




- 템플릿은 적용되었으나, 텔레그래프에서 정보 연동 안됨 (telegraf.conf 수정 필요)


- Memory Edit 클릭
: 쿼리문으로 수집하는 방법 참고



- Kernel Edit 클릭 (그냥 참고)


## telegraf.conf 파일 편집

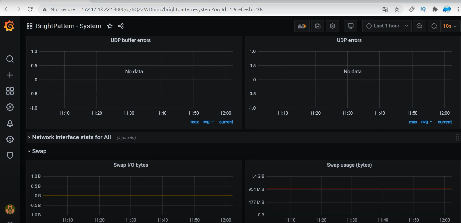
- [[inputs.net]] 활성화

- [[inputs.netstat]] 활성화

- 텔레그래프 에이전트 재시작

- 그라파나로 이동후, TCP connection 연동 확인

- 그라파나로 이동후, TCP handshake issues 연동 확인

- 그라파나로 이동후, UDP datagrams 연동 확인

- Interrupts 항목 수집 설정




https://www.youtube.com/watch?v=BkdKLZNHjgY&list=WL&index=3
반응형
'[AWS] > MEGA-SAM-FM' 카테고리의 다른 글
| [“outputs.influxdb”] did not complete within its flush interval (0) | 2021.12.29 |
|---|---|
| [AWS] TELEGRAF Metric_buffer_limit can’t exceed 1000 #9712 (0) | 2021.12.23 |
| [Linux]Load Average 란? (0) | 2021.12.05 |
| [AWS] 리눅스 CPU Load Average의 위험 범위는? (0) | 2021.12.02 |
| [Linux 명령어 ] uptime : load average 확인 (0) | 2021.12.01 |
댓글